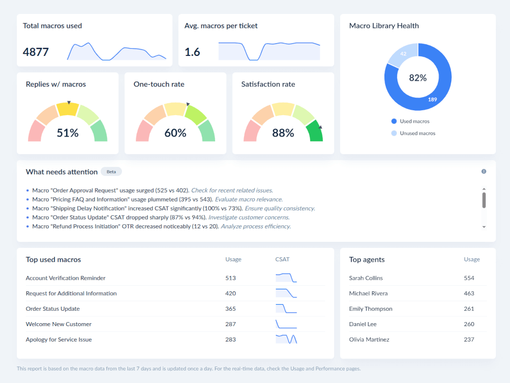
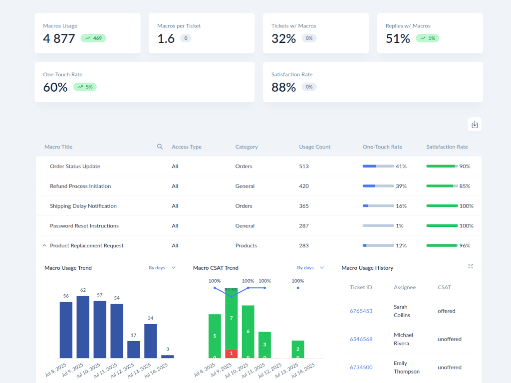
Advanced macros reporting to level up productivity in your Zendesk.
Apps install directly into your account
Find out what it takes to get your app on the digital shelves